NetFlow: Device Metrics
Monitoring the bandwidth and flow across each device is crucial for network admins to ensure that business critical applications work uninterrupted. This bandwidth is measured using a set of metrics at the device, interface, application, and conversation levels. Simply configure NetFlow exports and get started.
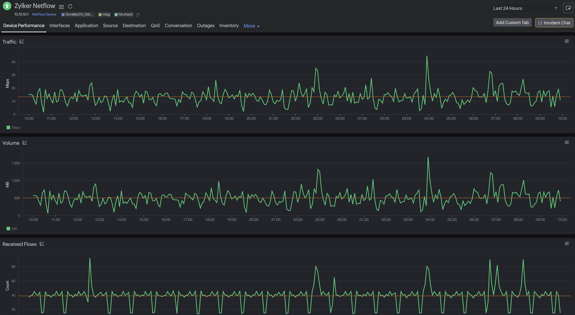
Here is the list of metrics that help to analyze the network traffic at the device level:
| Metric | Description |
|---|---|
| Flow Count | The total number of flows exported by a device at a given point of time. |
| Overall Traffic | The amount of traffic that has passed through a device in one second, measured in bits per second and percentage. |
| Volume (MB) | The total amount of data that passed through the device over a period, measured in megabytes. |

Related articles
-
On this page
- Related articles
