Metrics you can monitor with the Solaris server monitor
View the list of performance and health metrics that can be monitored with our Solaris server monitoring agent.
Prerequisite
Summary
On the Summary tab, you can view these metrics of your Solaris servers:
- Availability: The availability or uptime metric of the Solaris server
- CPU: The CPU utilization of the Solaris server at the time of the last data collection event
- Memory: The memory utilization at the time of the last data collection event
- Disk: The overall disk utilization of the Solaris server at the time of the last data collection event
- Downtimes: The number of downtime occurrences in the selected time period
- Events Timeline: The outages (Down, Critical, and Trouble) represented in a graph
- Snapshot
- Processes: The statuses of the processes being monitored
- Disks: The statuses of the disks being monitored
- Plugins: The statuses of the plugins being monitored
- Load Average: The amount of computing work that the Solaris server has performed over the last one, five, and 15 minutes
- CPU Utilization: The CPU utilization of the Solaris server over the course of the selected time period
- Memory Utilization: The memory utilization of the Solaris server over the course of the selected time period
- Memory Breakup: The average, free, and maximum free physical and swap memory utilization in the selected time period
- Open File Descriptors: The number of open file descriptors in the selected period; a higher number indicates more files were opened by processes
- Updates: Information about the monitor, like when the next data collection event will happen
- Down/Trouble/Critical History: All the outages in a list view, with details like the durations, start and end times, reasons, and comments
- System Details: The details of your Solaris server at the overall level, including the OS version, kernel version, IP address, and hostname
- System Resource Details: The intricate details of your Solaris server, including the RAM size, number of CPU cores, and last boot time
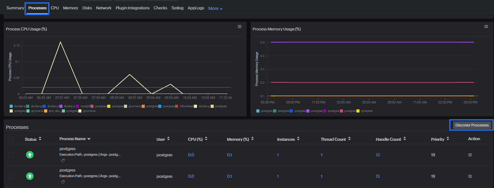
Processes
- Process CPU Usage: The CPU utilization of the monitored processes
- Process Memory Usage: The memory utilization of the monitored processes
- Processes: The dashboard of all the monitored processes, showing details like the statuses, process names and paths, users, resource utilization, thread counts, and handle counts
- Click the hamburger icon (
) in the Action column to edit the threshold settings, view the outages history, or delete the process monitor.
- Click the hamburger icon (

CPU
- CPU Utilization: The CPU utilization of the Solaris server over the course of the selected time period
- Hover over the graph to see which processes consumed the most CPU capacity at the selected time.
- CPU Metrics
- User Space time: The time spent by the processor on running the programs or libraries
- Hardware Interrupts time: The time spent by the processor on attending to hardware interrupts
- Idle time: The time spent by the processor while not actively processing any tasks
- Software Interrupts time: The time spent by the processor on attending to software interrupts
- Nice time: The time spent by the processor on processing low-priority processes
- Wait time: The time spent by the processor on waiting for I/O operations
- Steal time: The CPU time stolen by the hypervisor host to use on virtual machines
- System time: The time spent by the processor on running system processes
- CPU Utilization by Cores: The CPU utilization metric of each core
Memory
- Memory Utilization: The memory utilization of the Solaris server over the course of the selected time period
- Swap Memory Utilization: The average, free, and maximum free physical and swap memory utilization in the selected time period
- Memory Used: The average, minimum, and maximum physical and swap memory utilization in the selected period
- Memory Breakup: The average, minimum, and maximum free physical and swap memory utilization in the selected period
Disks
- Disk Partition Details & Usage Forecasting: A tabular view of the used and free disk space
- Click the values to go to a detailed performance report for each partition. Click the pencil icon (
) under Action to set thresholds for each of these partitions. You can also enable the Skip Alert option for any partition using the pencil icon.
- Click the values to go to a detailed performance report for each partition. Click the pencil icon (
- Average Disk Utilization: The free and used disk space (as percentages) available on your server
- Current Individual Disk Utilization: The most recent utilization of individual disk partitions
- Individual Disk Utilization: The utilization of individual disk partitions during the selected period
- Disk Idle and Busy Percentage: The amount of your disks that is being used; if the busy time is high, then it indicates overloading, and the allocation of resources on your server is not optimal
Plugin Integrations
This tab shows the statuses of your resources monitored via plugins.
Tools
This tab contains the Process Viewer, from where you can view the list of all active processes running on your Solaris sever along with their details, like users, CPU utilization, memory consumption, handle counts, thread counts, and instances. There is also the option to add a process to monitor.
RCA
The RCA tab lists all the root causes of the downtime occurrences in a chronological sequence. View the information available on RCA for Solaris servers (and other Linux-based servers) in this help document.
Inventory
The Inventory tab lists the details of your Solaris server, including the following:
- The IP address
- The license consumed by the monitor
- Associated Monitor Groups
- The associated Threshold Profile
- The associated Notification Profile
- The User Alert Group the Solaris server monitor is part of
- The Email Template for alerts
- Scheduled Maintenance
- The Monitor Creation Time
- The Last Modified Time of the monitor
How to set alert thresholds
To get alerts, the first step is to set the safe threshold limits. When any metric breaches a threshold limit, an alert will be triggered. Set the threshold limits in the Threshold Profile. Create a Threshold Profile via either of these two methods:
- Go to Admin > Configuration Profiles and click the + icon next to Threshold and Availability.
- Go to the Solaris server monitor, click the hamburger icon (
) next to the monitor name, and click the + icon next to the Threshold and Availability field.
This opens the Add Threshold Profile page. Configure the Threshold Profile by entering the threshold limits:
- For the Monitor Type field, select Server Monitor.
- Provide an appropriate (easy to distinguish) Display Name for this profile.
- For when a threshold is breached, you can choose to receive three types of alerts: Trouble, Critical, and Down.
- To avoid alerts for momentary spikes, use the Poll Strategy option.
- If you choose Poll count as the Poll Strategy and enter 3 in the Poll Value field, an alert will be triggered only if the threshold is breached for three consecutive data collection events (in other words, polls).
- The Automation drop-down menu lists IT Automation Templates you have created already. Select a template to trigger that particular IT Automation action when the threshold is breached.
- In addition to the default threshold metrics listed, you can add more threshold metrics by selecting from the Set Threshold Values drop-down menu. The metrics and their descriptions are explained in this dedicated help document on Threshold and Availability Profiles for server monitors.
License consumption
View the license consumption of the Solaris server monitor in this dedicated licensing help document.
What's next?
Looking for something else?
- Installing server monitoring agent on: Windows | Linux (all distributions) | macOS | FreeBSD
- The backend of our server monitoring platform
